ARC Performance Reports
https://my.xanview.uk/help/events/arc-performance-reports
Table of Contents

ARC Performance Reports

Pre-aggregated daily reports providing insights into event handling, operator performance, and camera activity for Alarm Receiving Centres (ARCs) and monitoring stations.


Overview

ARC Performance Reports are generated automatically each night for all active timelines. They provide:

  • Event volume tracking - Total events, hourly distribution, and trends over time
  • Response time metrics - Average, median, and distribution of operator response times
  • Operator performance - Events handled and response times per operator
  • Camera activity - Busiest cameras and average events per camera
  • Outcome tracking - Soft-closed, hard-closed, and open event counts

Reports are accessed via Settings > ARC Performance Report.


The trends page displays aggregated data across the last 60 days:

ARC Performance Report trends page showing events per day and response time charts

Events Per Day Chart

Line chart showing daily event volume trends. Useful for identifying:

  • Seasonal patterns
  • Unusual spikes requiring investigation
  • Long-term volume changes

Response Time Trend

Line chart showing average response times over 60 days. Helps track:

  • Operator efficiency trends
  • Impact of staffing changes
  • SLA compliance over time

Recent Reports Table

Paginated table showing daily reports with key metrics:

Column Description
Date Report date
Events Total events for the day
Avg/Camera Average events per camera with activity
Avg Response Average time to soft-close events
Closed Percentage of events closed
Details Link to day detail page

Recent reports table with daily metrics


Day Details Page

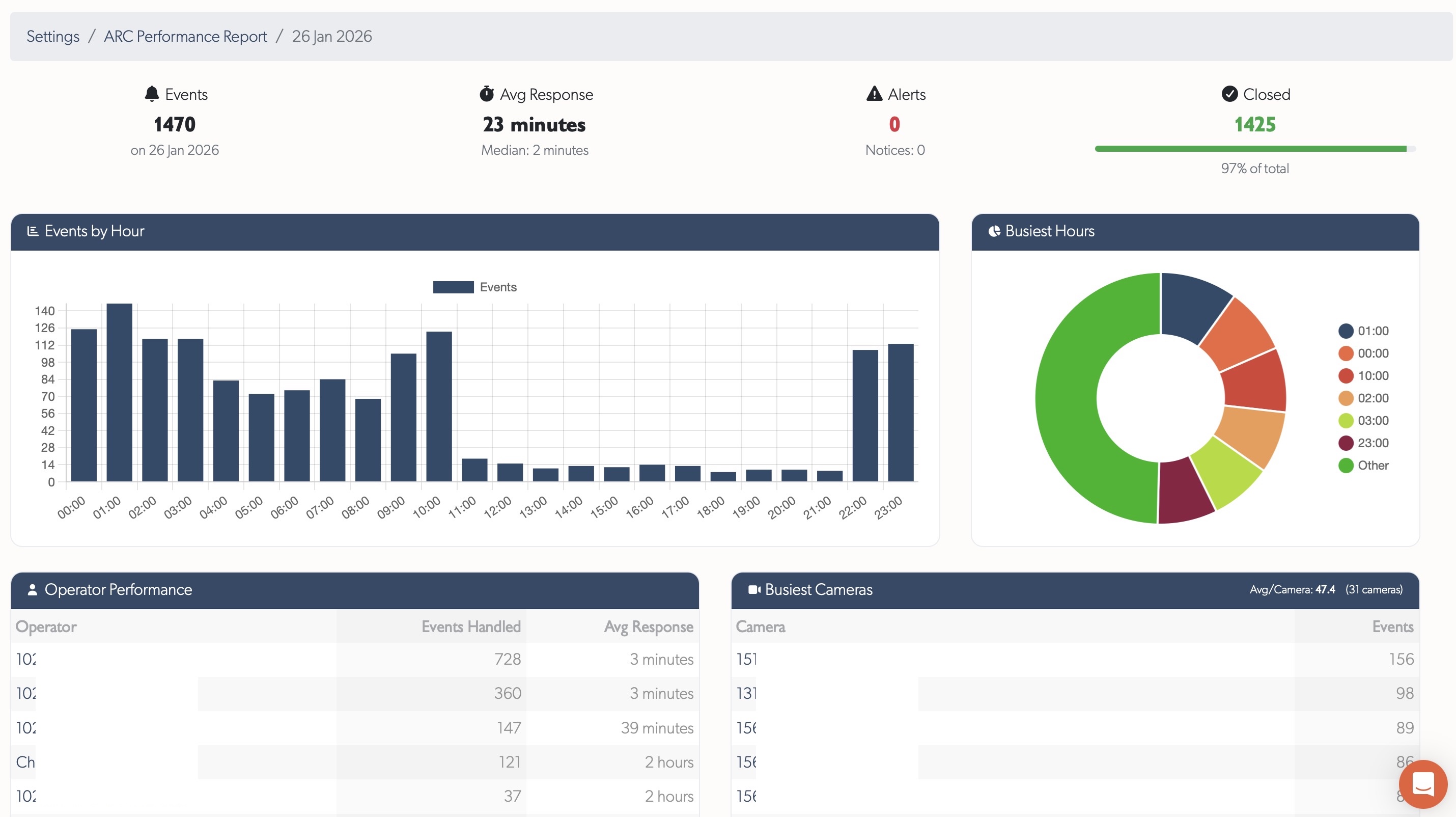
Click "Details" on any report to view detailed metrics for that day.

ARC Performance Report day details showing KPIs, charts, and tables

KPI Cards

Four summary cards at the top:

  • Events Total - Total events received
  • Avg Response - Average soft-close time with median
  • Alerts - Alert-severity events (with notice count)
  • Closed - Events closed with percentage progress bar

Events by Hour

Bar chart showing event distribution across 24 hours. Identifies:

  • Peak activity periods for staffing decisions
  • Quiet periods for training or maintenance
  • Unusual hourly patterns

Busiest Hours

Pie chart showing the top 6 hours by event volume, with remaining hours grouped as "Other".

Operator Performance Table

Table showing each operator's activity for the day:

Column Description
Operator Name (linked to user profile)
Events Handled Number of events soft-closed
Avg Response Average response time for this operator

Sorted by events handled descending.

Busiest Cameras Table

Table showing cameras with the most events:

Column Description
Camera Zone name (linked to zone page)
Events Event count for this camera

Header shows average events per camera across all cameras with activity.

Response Time Distribution

Breakdown of response times into buckets showing how quickly operators respond:

Response time distribution showing counts per time bucket

  • < 30s (green) - Fastest responses
  • 30s - 1m (blue) - Quick responses
  • 1 - 2m (yellow) - Moderate responses
  • 2 - 5m (orange) - Slower responses
  • > 5m (red) - Responses requiring attention

Progress bars show relative proportions for visual comparison.


Timeline Selection

Use the timeline selector in the left sidebar to view reports for different timelines. Reports are generated separately for each timeline.


Access Control

ARC Performance Reports are available to:

  • Staff users
  • Integrators (for their assigned timelines)
  • Admin users (for their assigned timelines)

Regular users do not have access to these reports.